Настройка VLESS в 3x-ui

3X-UI - удобная панель для создания конфигов подключения к прокси различных протоколов, таких как VLESS, VMESS, Trojan, Shadowsocks. В данной инструкции мы рассмотрим подключение по протоколу VLESS.

Создание личного прокси за несколько минут

Для начала подготовим сервер с установленным пакетом 3x-ui. Это можно сделать двумя разными способами. Вы можете выбрать наиболее подходящий для Вас.

Покупка необходимого тарифа с предустановленным 3x-ui

Для этого нам потребуется купить необходимый сервер в желаемой локации. В нашем случае это будет базовый тариф NLs-1 в Нидерландах

Прокручиваем вниз до выбора предустановленного ПО

Указываем нужный нам скрипт 3x-ui

Установка ОС будет произведена согласно указанной ОС в скрипте предустановленного ПО, в данном случае будет установлен Ubuntu 22.04 + 3x-ui

Ставим желаемый срок аренды по часам или месяцам, при необходимости отключаем услугу «Бекапы» и жмём кнопку оплатить

Теперь ваш сервер готов к созданию ключа для подключения. Мы расскажем о его создании в пункте «Настройка 3x-ui через предустоновленное ПО»

Переустановка существующего сервера с выполнением установки скрипта 3x-ui

Перейдём в раздел мои услуги и перейдём на страницу услуги:

Нажмём на кнопку переустановки:

Выбираем скрипт 3x-ui, нажимаем изменить:

Теперь ваш сервер будет переустановлен, после чего будет готов к созданию конфига для подключения. Мы расскажем о его создании в следующем пункте

Вы так же можете обратиться в поддержку для помощи в установке данного ПО.

Настройка 3x-ui через предустоновленное ПО

Подключаемся к серверу посредством WinSCP и логина, пароля из личного кабинета.

В корневом каталоге необходимо открыть файл "3x-ui.txt" с данными для подключения к панели управления 3x-ui:

Копируем ссылку и открываем ее в вашем браузере и попадаем на страницу входа в панель 3x-ui. Указываем данные из консоли и производим вход.

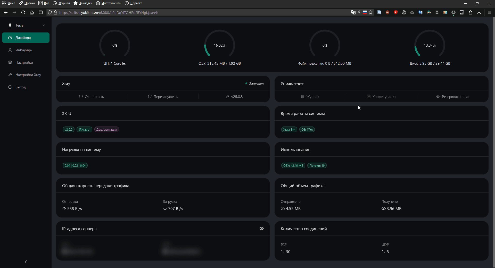
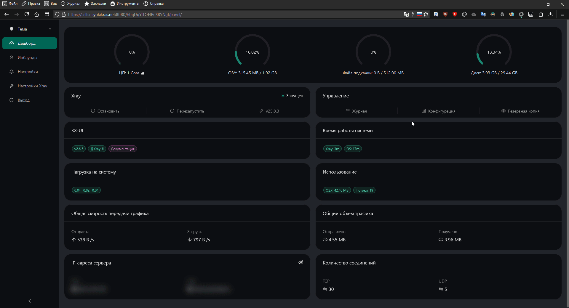
После входа мы увидим главную страницу панели:

Переходим во вкладку Подключения, далее нажимаем Добавить подключение

Необходимо установить порт на значение 443, так же нажать на кнопку "Get New Cert", настроить xtls-rprx-reality, в качестве SNI/Dest установить web.max.ru, включить Sniffing После внесения изменений, необходимо нажать кнопку "Создать"

Соединение создано, откроем список пользоваталей.

Далее переходим в раздел с информацией нового клиента:

И отсюда вы уже сможете скопировать VLESS ключ нового клиента:

С тем как добавлять новых пользоваталей вы сможете ознакомиться в подразделе "Как добавлять новых клиентов?"

Подключение ключа в клиент VLESS

С тем как подключить клиентов к вашему серверу вы можете ознакомиться в следующей статье: https://wiki.aeza.net/ru/guides/setting-vless-clients/

Установка 3x-ui вручную

Если вам по какой-то причине необходимо установить 3x-ui вручную то этот пункт инструкции для вас.

Для начала вам обязательно войти в сервер по SSH следуя этой инструкции: https://wiki.aeza.net/ru/guides/connect-ssh-sftp/

В консоли сервера вам необходимо ввести следующую команду:

bash <(curl -Ls https://raw.githubusercontent.com/YukiKras/vless-scripts/refs/heads/main/3xinstall.sh)

Жмём Enter, и ожидаем установку:

После окончания установки можете копировать VLESS ключ и вставлять в свой VPN клиент:

С тем как добавлять новых пользоваталей вы сможете ознакомиться в подразделе "Как добавлять новых клиентов?"

Готово, можете переходить к следующим шагам

Часто задаваемые вопросы (FAQ)

Не открывается панель после её установки

В этом случае попробуйте, пожалуйста, зайти в 3x-ui панель следуя этой инструкции: https://wiki.aeza.net/ru/guides/ssh-tunnels/

Как добавлять новых клиентов?

Для начала вам обязательно войти в сервер по SSH следуя этой инструкции: https://wiki.aeza.net/ru/guides/connect-ssh-sftp/

Вводим в консоли сервера следующую команду:

cat /root/3x-ui.txt

Копируем ссылку и открываем ее в вашем браузере и попадаем на страницу входа в панель 3x-ui. Указываем данные из консоли и производим вход.

После входа мы увидим главную страницу панели:

Переходим во вкладку Инбаунды, далее нажимаем по существующему подключения нажимаем на три точки и нажимаем на Создать клиента:

Выбираем Flow xtls-rprx-vision и нажимаем на Добавить:

Далее переходим в раздел с информацией нового клиента:

И отсюда вы уже сможете скопировать VLESS ключ нового клиента:

Как исправить ошибку предупреждение системы безопасности

Если у вас в панели выводится следующее сообщение:

Данную ошибку можно исправить привязав DNS к панели 3x-ui, для этого требуется:

  1. Приобрести и привязать доменное имя к серверу с панелью 3x-ui (возможно использование собственного доменного имени)
  2. Выпустить SSL сертификат для доменного имени и указать сертификат в конфигурации панели 3x-ui

Вы можете быстро и легко приобрести домен у нас на сайте за несколько минут - https://my.aeza.net/order/domain

Если доменное имя уже имеется либо приобретено в другом месте, нужно добавить A-запись направленую на сервер с панелью 3x-ui

Правильно добавленная А-запись выглядит следующим образом:

После установки А-записи, необходимо дождаться обновления данных в глобальной сети: Обычно это происходит в течении 5-15 минут, но иногда время обновления DNS-записей занимает до 24 часов.

Проверить обновление данных в сети можно в различных сервисах, например: https://dnschecker.org

Вводим следующую команду:

x-ui

Откроется меню управления x-ui, необходимо ввести цифру 18 и нажать на Enter:

Далее необходимо ввести цифру 1 и нажать на Enter:

Далее тут необходимо указать ваше доменное имя и нажать на Enter:

Далее спросят про порт, тут ничего вводить не надо, просто нажмите на Enter:

При ответе на вопрос:

Would you like to modify --reloadcmd for ACME? (y/n):

Вводим английскую букву y и жмём Enter:

При ответе на вопрос:

Would you like to set this certificate for the panel? (y/n):

Вводим английскую букву y и жмём Enter:

Теперь вам нужно будет входить в панель по указанной в Access URL ссылке:

Готово! После выполнения данной инструкции предупреждения не будет!

Как настроить WARP проксирование?

Инструкцию по тому как это делается вы сможете найти тут: https://wiki.aeza.net/ru/guides/warp/

Содержание